tiptop
Project: https://github.com/nschloe/tiptop
Author: Nico Schlömer
Alternative to: top
License: MIT
Language: Python
This page last updated: 2026-03-29
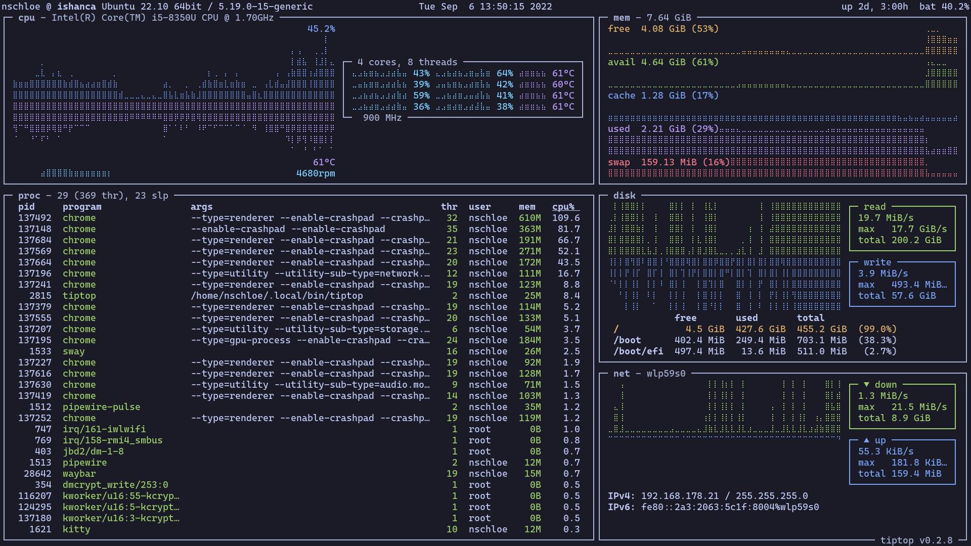
tiptop is a modern system monitor in the spirit of top, built with the
Textual framework for a rich terminal UI. Rather than rows of numbers, it
presents CPU, memory, network, and disk activity as live graphs that update
in place, giving an immediate visual sense of system load over time.

It works on Linux, macOS, and Windows, and uses psutil under the hood for
cross-platform system data. The --net flag lets you specify which network
interface to monitor.
Basic usage
tiptop # Launch the monitor.
tiptop --net eth0 # Monitor a specific network interface.